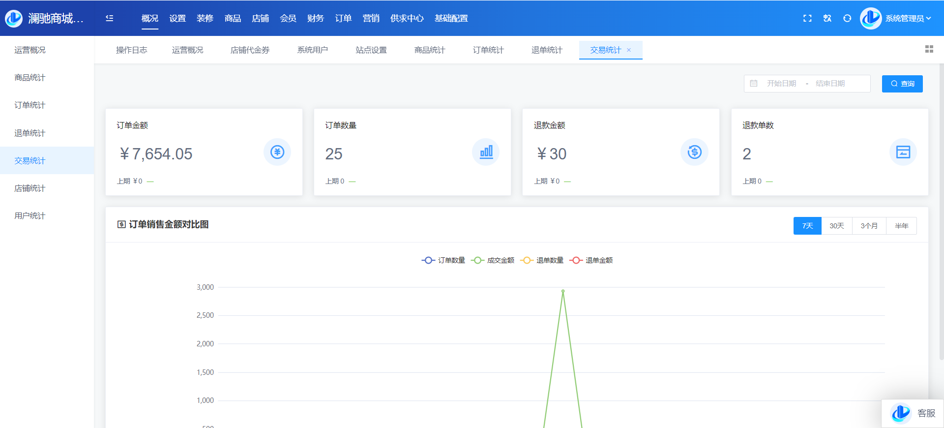
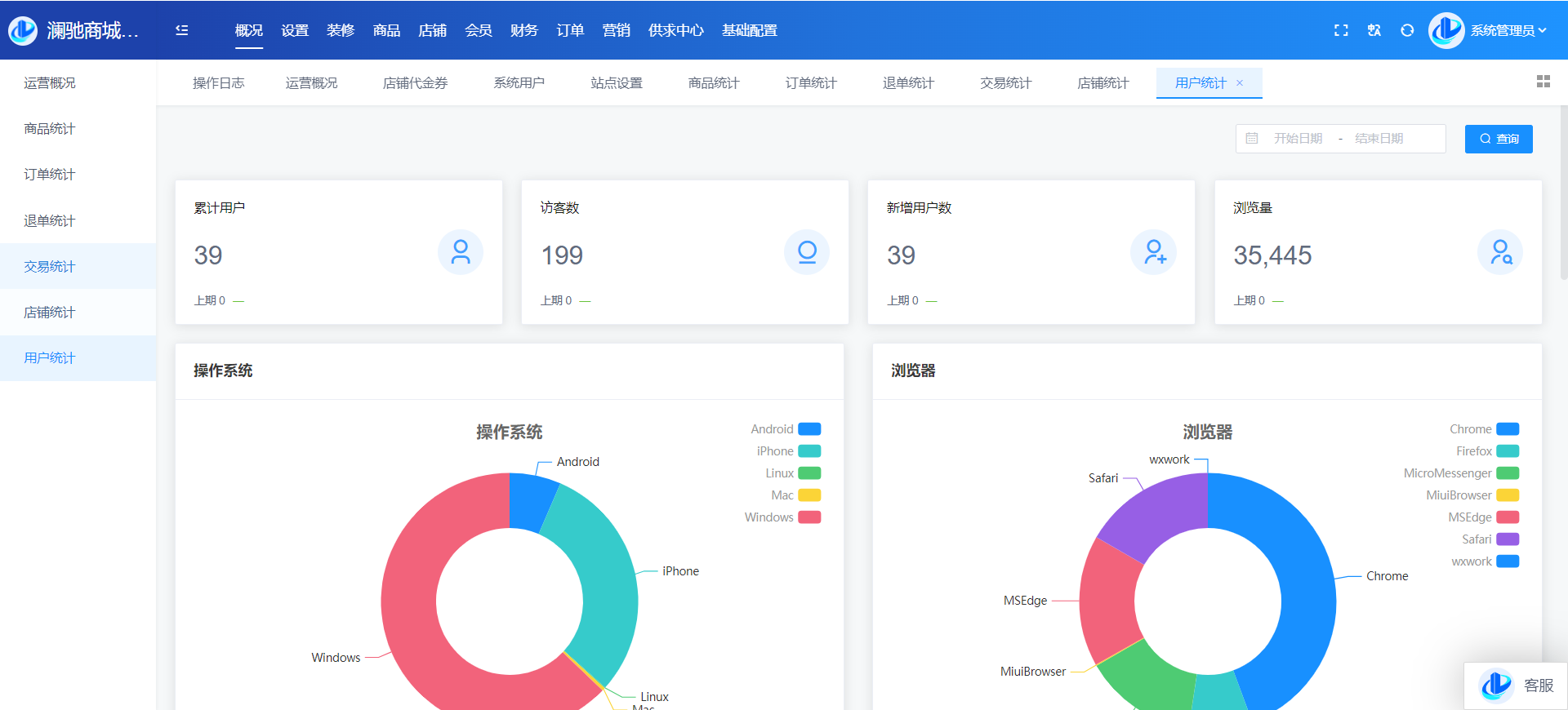
目录 搜索 展开 系统角色说明一、平台管理后台概况设置站点设置上传设置终端设置运营设置运营设置启动页搜索设置积分设置敏感词计划任务反馈分类反馈类型转单设置消费者保障服务财务设置提现设置支付渠道推广设置物流设置快递公司物流查询接口设置互联登录地区设置通知设置消息设置邮件设置短信设置APP推送社交设置IM设置直播设置城市分站微信设置微信设置回复设置菜单设置模板消息SEO设置装修PC装修首页装修页面导航分类导航手机装修首页装修首页导航商品商品管理分类管理品牌管理类型管理规格管理店铺店铺管理供应商管理店铺等级店铺分类入驻协议店铺评价会员会员管理积分管理会员等级注册协议表单数据升级日志用户渠道渠道数据财务会员资金线下支付收款确认订单明细提现管理充值卡管理交易流水-收支明细定额充值提现银行卡订单商品订单退款退货订单评价-店铺评价管理营销活动中心资讯中心分销中心社交种草App发布用户反馈首页弹窗供求中心采购大厅供应大厅基础设置系统用户角色管理安全设置操作日志二、商家管理后台首页订单商品营销资金报表店铺基础售后批发市场三、门店管理后台四、会员(买家)中心PC端个人中心移动端个人中心五、商户入驻流程商城前期准备资料域名备案指南支付宝收款账户开通及配置微信⽀付配置 暂无相关搜索结果! 阅读次数:111 本文档使用 MinDoc 发布 概况 概况运营概况平台待办事项、销售额、访问量、订单量、新增用户数、订单增长柱状图、用户增长柱状图等数据商品统计商品维度的统计数据订单统计订单维度的平台统计数据退单统计退单统计数据交易统计平台维度的交易统计数据店铺统计店铺维度的统计数据用户统计平台用户数据的统计和分析作者:admin 创建时间:2024-09-04 16:42最后编辑:admin 更新时间:2025-12-19 14:49